Monitoring with Prometheus

Dashboarding with grafana

Attention

This module is part of Tuleap Entreprise. It might not be available on your installation of Tuleap.

Tuleap gathers metrics about usage (number of artifact viewed, created, updated, services access) and exposes them using Prometheus format. To efficiently exploit them, you should install Prometheus as well as Grafana. Installation and configuration of those tools is not covered in this section but well documented in their respective documentations.

Configuration of Tuleap

First step is to install a Valkey server and to configure Tuleap to use it, checkout the Valkey installation guide.

After having installed and activated tuleap-plugin-prometheus-metrics rpm, you need to setup a password to access the data (by default data are private and there is no ways to make them accessible anonymously). To do so, you need to write a 16 chars password (minimum) in /etc/tuleap/plugins/prometheus_metrics/etc/metrics_secret.key. Keep this file safe by making it readable only by codendiadm user (chown codendiadm:codendiadm && chmod 0400).

You also have to give it to the platform, this name will used as a label in Prometheus so you can be able to filter the result per platform if you are running multiple Tuleap instances. The name can be something like staging, production or just the FQDN of the instance: tuleap config-set prometheus_platform <name>.

Then your instance will output metrics under the /metrics end-point. For instance if your tuleap is setup under https://tuleap.example.com, you will metrics them at https://tuleap.example.com/metrics. You will get a basic auth challenge where username is metrics and the password is the one set previously.

Using node_exporter

Tuleap can also exposes server metrics (CPU, RAM, etc) on the same end point. It’s useful because it avoids to make two configurations in Prometheus and you don’t have to make your own reverse proxy to let Prometheus access securely to your server metrics.

The server metrics are gathered by node_exporter.

The following example uses COPR repository

# On RHEL/Rocky Linux/... 9
$> dnf install golang-github-prometheus-node-exporter
# Adjust the arguments used when starting the service to your liking
# You might want to only expose it locally with `--web.listen-address="127.0.0.1:9100"`
$> $EDITOR /etc/default/prometheus-node-exporter
# Start the service and enable it at boot time
$> systemctl enable --now prometheus-node-exporter

$> tuleap config-set prometheus_node_exporter http://127.0.0.1:9100/metrics

Then you will see a bunch of data like node_cpu_seconds_total on /metrics end-point.

Configuration of Prometheus

The following snippet should be added in your prometheus.yml config. For more information about Prometheus configuration, it is recommended to take a look at Prometheus documentation.

scrape_configs:

  ...

  - job_name: tuleap
    metrics_path: /metrics
    scheme: https
    basic_auth:
      username: metrics
      password: Some very strong password set by admin
    static_configs:
      - targets:
        - tuleap.example.com

  ...

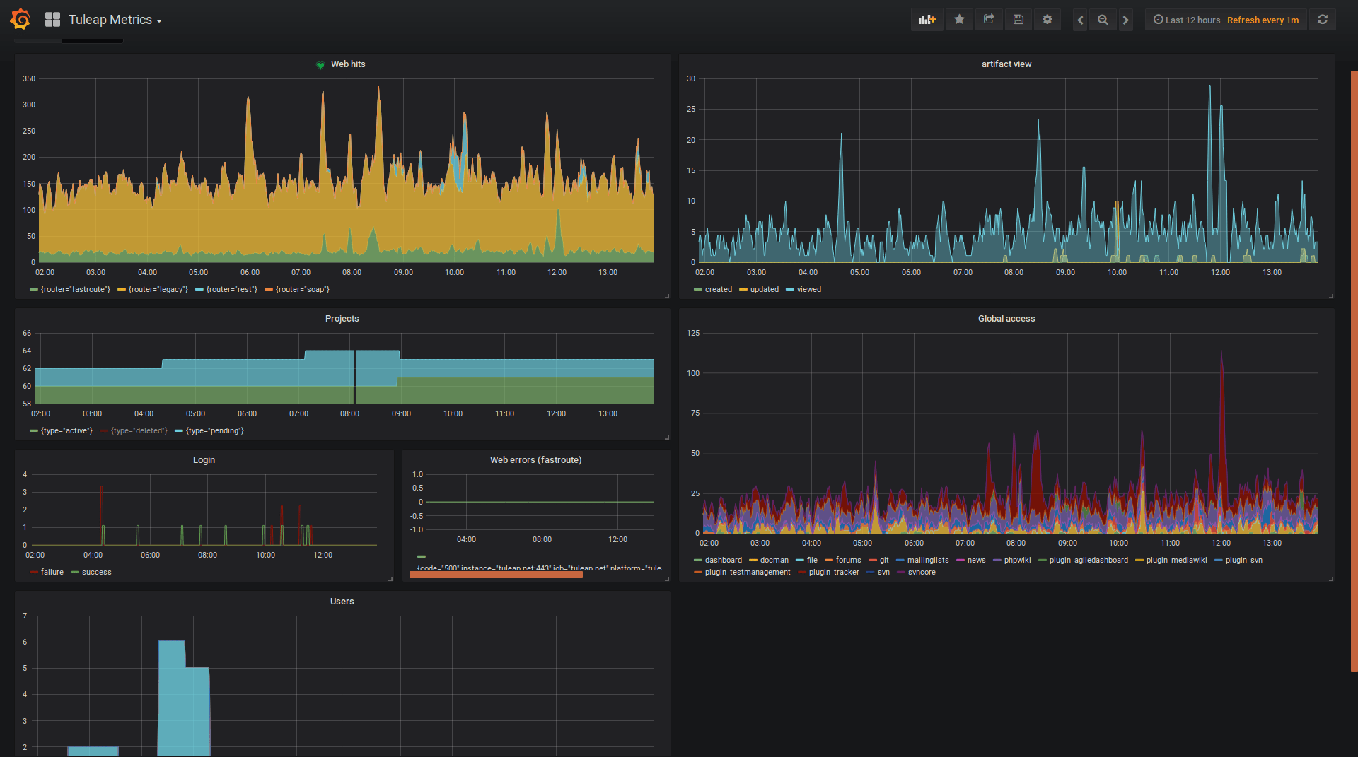
Grafana Dashboard

The dashboard is published on Grafana Dashboard Marketplace you can either find it directly in your Grafana instance or download it directly from there.

The dashboard evolves when new metrics are being added to Tuleap so keep an eye on it.